Virtueller Netzwerkassistent Marvis – Datenblatt

Datenblatt herunterladen

Produktübersicht

Der virtuelle Netzwerkassistent Marvis ist der digitale Netzwerkexperte, der Ihr eigenes Team von Netzwerkexperten unterstützt – Netzwerkadministratoren, Site Reliability Engineers (SREs) und alle anderen, die im Network Operations Center (NOC) arbeiten. Marvis ist der erste Netzwerkassistent der Branche, der dialogfähige KI im Netzwerk einsetzt und damit die Art und Weise verändert, wie IT-Teams mit Unternehmensnetzwerken interagieren und sie nutzen.

In der Ära der KI-nativen Unternehmensnetzwerke bietet Marvis:

— Optimierte Betriebsabläufe

— Simplifizierte Problembehebung

– Herausragende Benutzererfahrungen

 

Wir stellen vor: Ihr dialogfähiger Netzwerkassistent

Gesprächsassistenten (wie Siri, Cortana und Alexa) haben einen langen Weg zurückgelegt, um Teil unseres täglichen Lebens zu werden. Sie haben die Art und Weise verändert, wie Menschen mit Technologie interagieren. Sie stellen einen Bereich strategischer Investitionen in verschiedenen Branchen dar, darunter Banken, Einzelhandel und Gesundheitswesen, in dem führende Unternehmen versuchen, ihre Abläufe zu rationalisieren und ihren Benutzern personalisierte Erfahrungen zu bieten. Juniper Mist™, Driven by Mist AI, ist mit seinem virtuellen Netzwerkassistenten Marvis der erste Anbieter eines Gesprächsassistenten für die mit Unternehmensnetzwerken beauftragten Teams.

Marvis bereichert Funktionen für die Verarbeitung natürlicher Sprache (Natural Language Processing, NLP) durch die Integration des Verstehens natürlicher Sprache (Natural Language Understanding, NLU), weshalb dieser Gesprächsassistent nicht nur die Sprache des Benutzers versteht, sondern auch dessen Absicht. Die Stärke des Gesprächsassistenten Marvis besteht darin, dass er Anfragen kontextualisieren kann, um die Workflows bei der Fehlerbehebung zu beschleunigen, produkt- oder funktionsspezifische Fragen zu beantworten, Informationen über das Netzwerk zu liefern und bei der Suche nach allen Arten von Netzwerkgeräten zu helfen. Konkret kann Marvis:

  • mit wenigen Klicks Echtzeitantworten über das Netzwerk liefern
  • die Absicht des Benutzers aus allgemeinen Aussagen und Anfragen durch fortgeschrittenes NLP mit NLU und NLG ableiten
  • die spezifischen Benutzererfahrungen verbessern, indem er aus dem Feedback der Benutzer lernt
  • allgemeine Fragen stellen, die über die Fehlersuche hinausgehen, etwa „Wie wird RRM eingerichtet?“ und „Hat der AP freie Kapazitäten?“.
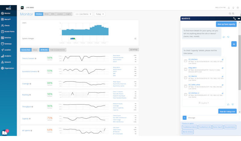
Screenshot der Benutzeroberfläche des Gesprächsassistenten Marvis

Abbildung 1: Gesprächsassistent Marvis

Marvis bietet unvergleichliche Einblicke und automatisierte Aktionen für die Fehlerbehebung und den Supportbetrieb, damit IT-Teams eine schnellere durchschnittliche Wiederherstellungszeit (MTTR) oder einen schnelleren Ausschluss ihres Verantwortungsbereichs (MTTI) erzielen können. Er bietet eine umfassende Ansicht des Netzwerks mit Einblicken in Benutzer, Clients und Geräte, ohne dass mehrere Dashboards aufgerufen oder CLI-Befehle auswendig gelernt werden müssen. Marvis ist eine Erweiterung des IT-Teams – er durchkämmt Daten und Protokolle, um die Grundursachen zu ermitteln, und liefert Antworten in Echtzeit und mit hoher Effizienz.

Marvis ist die zentrale Anlaufstelle für IT-Teams, um den Zustand des Netzwerks einzusehen. Sie müssen sich keine CLI-Befehle mehr merken oder wissen, welche Dashboards die relevanten Informationen enthalten, da diese von jeder Seite des Mist-Dashboards aus zugänglich sind. Dank Antworten, die auf Knopfdruck bereitstehen, verändert sich die Art und Weise, wie IT-Teams das Netzwerk erleben und mit ihm interagieren.

 

Client-to-Client-Ansicht über Actions: Auf dem Weg zu einem Self-Driving Network

Die Funktionen von Marvis Actions sorgen für simplifizierte Abläufe im Netzwerk und transformieren die reaktive Fehlerbehebung zur proaktiven Problembehebung. Damit können sich Administratoren gleich zu Beginn des Arbeitstages über eine Dashboard-Ansicht einen umfassende Überblick über gravierende Netzwerkprobleme im gesamten Unternehmen verschaffen und wissen daher immer genau, was sie an diesem Tag priorisieren müssen. Wenn neue Standorte hinzugefügt werden, kann Marvis Actions problemlos skaliert werden, da für Nutzer keine weiteren Einrichtungsschritte anfallen.

Marvis provides proactive return material authorizations

Abbildung 2: Marvis liefert proaktiv Warenrücksendegenehmigungen

Marvis identifiziert proaktiv die Grundursache von Problemen in allen IT-Domänen (WLAN, LAN, WAN, Sicherheit und Anwendungen) und bietet Einblicke in alle wichtigen Probleme, die auftreten, wenn ein Client auf eine Anwendung im Datencenter oder in der Cloud (Client to Cloud) zugreift. Er kann Probleme automatisch in Echtzeit lösen (Self-Driving-Modus), behebt zukünftige Fehler mit Erlaubnis des Benutzers und empfiehlt Maßnahmen, die ein Eingreifen des Benutzers erfordern (Driver Assist-Modus). Nach Abschluss schließt Marvis die den Kreis, indem er die Korrektheit der Aktionen in der Mist AI-Engine validiert, dabei Marvis hilft, zu lernen und so das Vertrauen Ihres IT-Teams gewinnt.

Juniper Wired Assurance umfasst auch eine Reihe von Marvis Actions. Beispielsweise isoliert Marvis kabelgebundene Clients, die keine Verbindung herstellen können, und identifiziert an Ports angeschlossene Netzwerkkabel, falsche Porteinstellungen, L2-Schleifen, DHCP-Fehlerbereiche, kabelgebundene Clients, die sich nicht authentifizieren sowie kontinuierliche Port-Klappen mit einer Option, den Port ebenfalls zu deaktivieren. (Benutzer können Marvis auffordern, die Deaktivierung von Port-Flaps zu automatisieren).

Außerdem fügt Marvis automatisch fehlende VLAN-Tags hinzu, behebt falsche Portmoduskonfigurationen und isoliert ständig ausfallende drahtlose Clients. Er identifiziert auch fehlende VLANs von Switches anderer Hersteller.

Marvis Actions für Juniper Wi-Fi Assurance:

  • Hilft bei der Isolierung von Access Points (APs), die ein Firmwareupgrade verpasst haben, an einem beliebigen Standort
  • Liefert Informationen zu Ursachen und Fehlerausmaßen, wenn ein AP offline geht (Standort- oder Switch-Ebene)
  • Isoliert anhaltend fehlerhafte drahtlose Clients
  • Erkennt Lücken in der Abdeckung sowie APs und Standorte mit unzureichender Kapazität
  • Identifiziert APs, die an ein fehlerhaftes Kabel angeschlossen sind
  • Erkennt fehlende VLANs

Marvis bietet zudem einzigartige Fähigkeiten zur Konfigurationsänderung, die Einblicke in Probleme mit vorgelagerten Services und Geräten, wie RADIUS-, DHCP-, DNS-Servern und ARP-Gateways, geben.

Die Ursachenanalyse umfasst nicht nur Serverausfälle, sondern auch komplette Ausfälle eines APs, Switches, WLANs oder eines gesamten Standorts oder Unternehmens.

Darüber hinaus ermöglicht Marvis unseren KI-nativen Support mit proaktiver Warenrücksendegenehmigung (Return Material Authorization, RMA) für fehlerhafte Juniper Access Points. Die manuelle Fehlersuche an Kontrollpunkten durch Support-Teams entfällt, was zu erheblichen Zeit- und Arbeitseinsparungen führt und gleichzeitig die Gesamterfahrung für Benutzer, Geräte und Clients verbessert.

Screenshot der Benutzeroberfläche des virtuellen Assistenten Marvis mit Marvis Actions

Abbildung 3: Marvis Actions

Mit einer API-gesteuerten Schnittstelle kann Marvis diese Aktionen zudem über Webhooks und E-Mail-Benachrichtigungen für Kunden auslösen, um automatisch Support-Tickets oder Arbeitsaufträge in ihren Systemen zu eröffnen.

Weitere Informationen zu Marvis Actions finden Sie unter: https://www.juniper.net/documentation/us/en/software/mist/mist-aiops/topics/concept/marvis-vna.html.

 

Ein digitaler Zwilling der nächsten Stufe

Die Ermittlung und Lösung von Problemen war schon immer eine reaktive Aufgabe, die sowohl für IT-Teams als auch für Benutzer frustrierend und stressig ist. Marvis stellt den Ansatz auf den Kopf, indem er die branchenweit ersten und einzigen Digital Experience Twins für KI-native Unternehmensnetzwerke bietet: Marvis Minis.

Zum ersten Mal kann das Netzwerk selbst KI nutzen, um Probleme in drahtlosen, kabelgebundenen und WAN-Bereichen in Echtzeit proaktiv zu erkennen, ohne die Anwesenheit eines Benutzers zu erfordern. Marvis Minis, die über den Cloud-Service des virtuellen Netzwerkassistenten Marvis verfügbar sind, simulieren den Datenverkehr von Endbenutzern, Clients, Geräten und Anwendungen in Ihrem Netzwerk und nutzen unüberwachtes maschinelles Lernen für kontinuierliche Einblicke in das Netzwerkverhalten und die Anforderungen.

Figure 4: Full stack Marvis Minis dashboard

Abbildung 4: Dashboard für Marvis Minis, Full-Stack

Im Gegensatz zu herkömmlichen Lösungen mit einem Digitalen Zwilling und synthetische Tests benötigen Marvis Minis keine manuelle Konfiguration und keine zusätzliche Hardware oder Software. Sie sind direkt in das Netz selbst integriert und sind immer aktiviert. Sie können selbst entscheiden, wie Sie sie einsetzen wollen: automatisch oder über Auslöseereignisse, z. B. nach einer Änderung der Netzwerkkonfiguration. Bei einem Ausfall des Netzwerkservices können Marvis Minis den Ausfall schnell überprüfen und den Schweregrad bestimmen. Minis ermöglichen es Ihrem Team, Probleme schneller und zuverlässiger zu finden und zu beheben. So helfen sie Ihnen, die bestmögliche Benutzererfahrung zu schaffen.

Figure 5: Marvis Minis in Marvis Actions

Abbildung 5: Marvis Minis in Marvis Actions

Figure 8: Marvis Minis SSR Speed Test

Abbildung 6: Marvis Minis im SSR-Geschwindigkeitstest

Marvis-Client

Der Marvis-Client, der derzeit für Android- und Windows-Geräte verfügbar ist, ist ein Softwareagent, der auf dem Endbenutzergerät ausgeführt wird und detaillierte Client-Geräteeigenschaften sammelt und anzeigt, einschließlich Einblicke in das Roaming-Verhalten der Clients.

Screenshot der Benutzeroberfläche des virtuellen Assistenten Marvis mit Roaming-Verhaltensweisen

Abbildung 7: Roaming-Verhaltensweisen

Screenshot: Anomalieerkennung mit Wired Assurance

Abbildung 8: Anomalieerkennung mit Wired Assurance

Darüber hinaus erkennt der Marvis-Client die Art der Geräteverbindung – Mobilfunk oder WLAN – sowie die entsprechende Signalstärke. Dank dieser zusätzlichen Granularitätsstufe können Administratoren die WLAN-Benutzererfahrung direkt aus Kundensicht besser verstehen.

Screenshot: Details nach Verbindungsaufbau vom Marvis-Client

Abbildung 9: Details nach Verbindungsaufbau vom Marvis-Client

Der Marvis-Client ergänzt Kundengerätedaten zusätzlich. Er geht dabei über das grundlegende Fingerprinting hinaus und liefert zusätzliche Details wie Gerätetyp, Hersteller und unterschiedliche Betriebssystemversionen. Je mehr Details die Client-APK auslesen kann, desto besser kann die Mist AI-Engine die erweiterte Geräteklassifizierung durchführen. Marvis lernt ständig dazu und wird immer präziser dabei, zwischen gerätespezifischen Problemen und allgemeinen Geräteproblemen zu unterscheiden, z. B. die Feststellung, dass bestimmte Clients mit Betriebssystemversion 8.1.0 betroffen sind.

 

Marvis Application Experience Insights

Marvis Application Experience Insights ersetzt den Zyklus der reaktiven Fehlerbehebung mit einem KI-nativen, proaktiven Ansatz. Die Anwendung ist mit Zoom und Microsoft Teams Experience Insights integriert, das die Benutzeraktivitäten durch maschinelles Lernen (ML) ständig überwacht. Diese Echtzeitdaten werden in das Data Science-Modell von Shapley eingespeist, sodass die Marvis-Anwendung Experience Insights proaktiv die Grundursache von Problemen identifizieren kann, bevor sie sich auf die Benutzererfahrungen auswirken.

Figure 13: Marvis LEM dashboard

Abbildung 10: Dashboard von Marvis Application Experience Insights

Figure 14: Marvis LEM dashboard

Abbildung 11: Dashboard von Marvis Application Experience Insights

Identifizierung von Netzwerkanomalien

Marvis integriert die Anomalieerkennung in SLEs, sodass Administratoren über Ereignisse, die sich auf den Service auswirken, benachrichtigt werden und die Ursache von Problemen schnell identifizieren und beheben können. Die Anomalieerkennung nutzt automatisch maschinelles Lernen, um Service-Baselines zu erstellen, und löst Benachrichtigungen aus, wenn eine Abweichung von bekannten Standards vorliegt. Die Funktion nutzt unsere dritte Generation von Algorithmen im langen Kurzzeitgedächtnis (LSTM) und rekurrenten neuronalen Netzwerken (RNN), um die Effizienz auf über 95 % zu steigern und Fehlalarme zu minimieren.

 

ChatGPT-Integration

Juniper hat die Konversationsschnittstelle (CI) von Marvis erweitert, um noch menschenähnlichere Konversationen zu ermöglichen, insbesondere bei Dokumentations- und Supportfragen. Genauer gesagt kann Marvis jetzt eine ChatGPT-Schnittstelle nutzen, wenn nach historischen Informationen aus der öffentlich zugänglichen Wissensdatenbank von Juniper gesucht wird.

Screenshot der Marvis-Benutzeroberfläche mit ChatGPT-Funktionen

Abbildung 12: Integration von Marvis und Large-Language-Modellen

Zoom-Integration

Mit den neuen Zoom-Integrationsfunktionen kann Marvis wichtige Anwendungsdaten der Benutzer von Zoom-Clients sammeln und sie mit wichtigen kabelgebundenen, drahtlosen und WAN-Daten korrelieren, wobei fortschrittliche KI/ML-Techniken eingesetzt werden, um bei Videokonferenzproblemen schnell die Ursache zu identifizieren.

Screenshot der Marvis-Benutzeroberfläche mit Einblicken aus der Zoom-Integration

Abbildung 13: Zoom-Dashboard von Marvis

Integration drahtloser Zebra-Systeme

Der Marvis-Client bietet zusammen mit den drahtlosen Erkenntnissen von Zebra Visibilität über Netzwerk-, Konnektivitäts- und Anwendungsprobleme (Sprache), die mit dem Zeitpunkt der Verwendung des Geräts einhergehen. Dies liefert den Überblick über die WLAN-Benutzererfahrung des Geräts (wie vom Gerät wahrgenommen), ohne dass zusätzliche synthetische Tests durchgeführt werden.

 

Servicelevel-Erwartungen (SLE) auf Clientebene

Marvis ergänzt das Client-SLE-Framework. Er nutzt maschinelles Lernen, um Client- und Geräte-Benutzererfahrungen mit kontinuierlicher Verhaltensanalyse und Analyse des Netzwerkverkehrs zu verfolgen und zu überwachen. Die Analyse dieser Trends gibt der IT-Abteilung tiefere Einblicke für die Fehlersuche und Planung.

Figure 16: Wi-Fi Assurance client service-level expectations

Abbildung 14: Client-Servicelevel-Erwartungen (SLEs) mit Wi-Fi Assurance

Einblicke in Switches unterschiedlicher Hersteller

IT-Teams können mit Marvis Zustandsstatistiken von Switches von Juniper und Drittanbietern erfassen, die mit Juniper Access Points verbunden sind, darunter:

  • Die Anzahl der mit einem Switch verbundenenen Access Points
  • PoE-Konformitätsstatus, der die Verwaltung und den Ausgleich des Stromverbrauchs angeschlossener Geräte unterstützt
  • Ermittlung von VLANs, die an Switch-Ports falsch konfiguriert sind, wobei APs angeschlossen sind, aber Clients blockiert werden
  • Versionskompatibilität für Switches mit unterschiedlicher Hardware
  • Betriebszeit von Switches
Figure 17: Wired Assurance switch-level insight

Abbildung 15: Einblicke mit Wired Assurance auf Switch-Ebene

Virtueller Netzwerkassistent Marvis für Routing

Die Erweiterung des virtuellen Netzwerkassistenten Marvis auf Router optimiert die WAN-Abläufe mit Chat-Assistenz, was schnellere Dokumentensuche ermöglicht, indem Netzwerkbetreibern ermöglicht wird, Netzwerkkonfigurationen abzufragen und detaillierte Fragen zum Produkt zu stellen.

 

Info über Juniper Networks

Juniper Networks ist davon überzeugt, dass bloße Konnektivität nicht dasselbe ist wie die Erfahrung großartiger Verbindungen. Die KI-native Netzwerkplattform von Juniper ist komplett auf die Nutzung von KI ausgelegt, um kontinuierlich eine herausragende, äußerst sichere Benutzererfahrungen vom Edge bis zum Datencenter und zur Cloud bereitzustellen.Weitere Informationen finden Sie unter juniper.net. Alternativ können Sie Juniper auf X (vormals Twitter), LinkedIn und Facebook folgen.

 

1000698 - 006 - DE JUNI 2024