Help us improve your experience.
Let us know what you think.
Do you have time for a two-minute survey?
This week we are adding support for mobile carrier Spectrum when signing in to a guest portal using Text Message authorization. Spectrum customers may select their Mobile Carrier in the drop down menu.

To read more about Guest Portal WLANs, please visit this page: https://www.juniper.net/documentation/us/en/software/mist/mist-wireless/topics/concept/guest-portal-overview.html
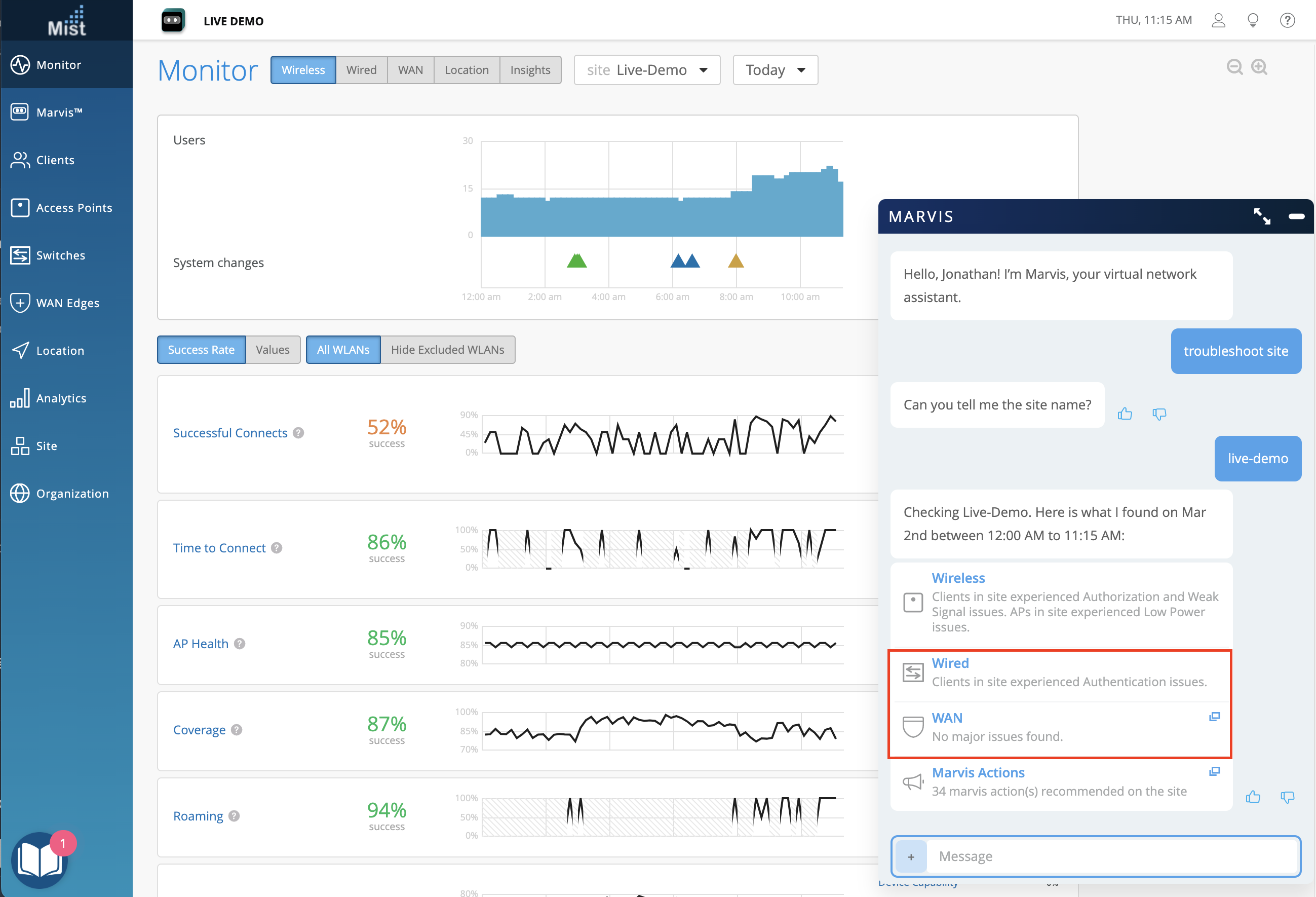
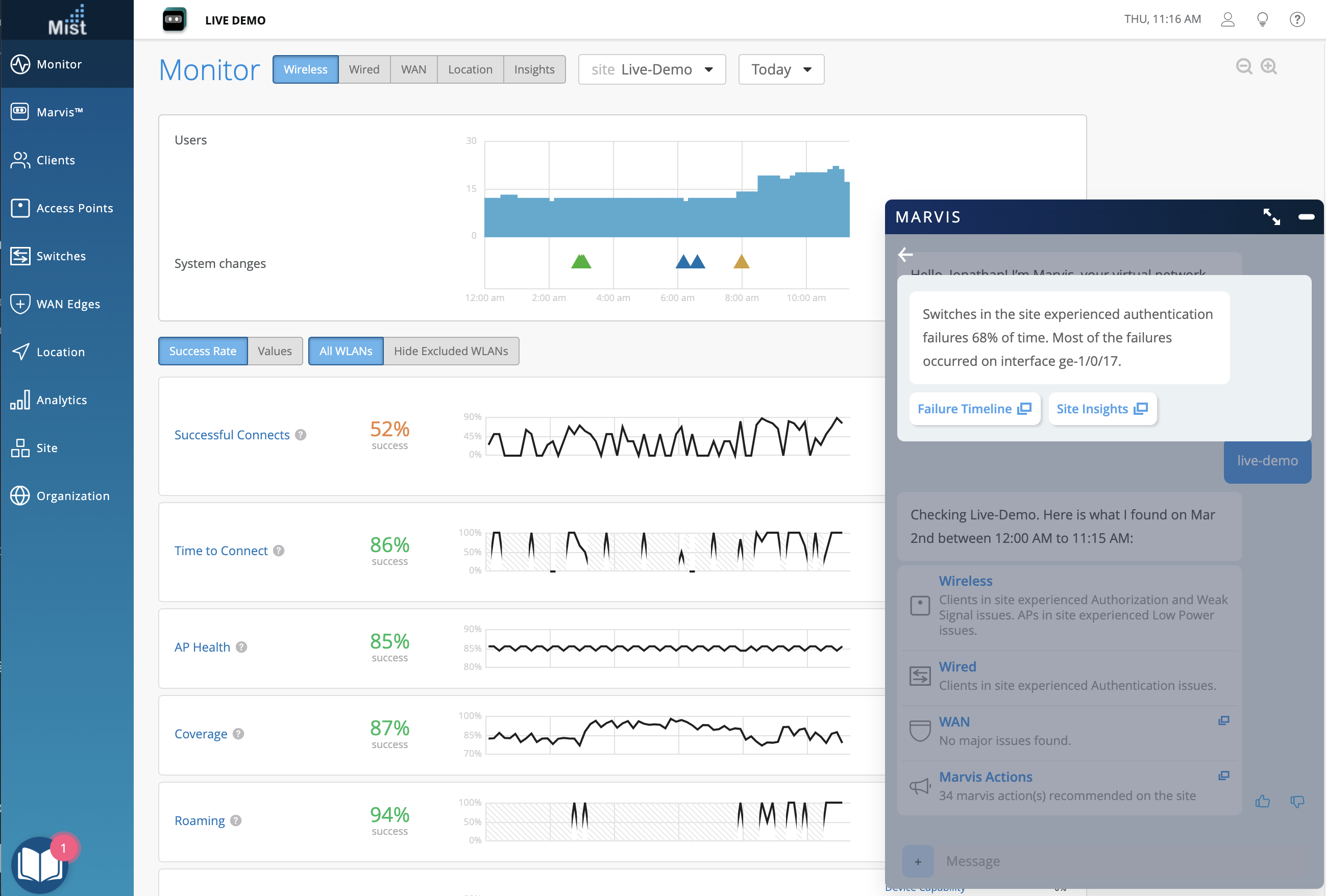
In the December 8th 2022 Updates, we announced beta support for the Marvis Conversational Interface “troubleshoot site” query to include Wired and WAN issues. We have improved the query recognition and responses to identify major or recurring issues within the site, and this week we are making this query generally available to all users with a Marvis subscription.


With the continued improvements to Marvis Conversational Interface, we have deprecated the legacy Marvis Virtual Network Assistant “Natural Language” option. “Query Language” is still supported, but we encourage all Marvis users to ask their questions to Marvis Conversational Interface instead.
Click in the bottom right hand corner of any page in the dashboard to open the Marvis Conversational Interface and begin your search query

Switch Port Operator (SPO)user role provides the ability to configure ports that are allowed by the Super Admin on the UI. This role also inherits all the properties of the Helpdesk role.
To allow this user role to configure a single or multiple ports, Super User has to set “Allow switch port operator to modify port profile” to yes under port configuration.

On the ports with configuration allowed, SPO can –
Configure from port configuration module by creating a new port config
Configure from the switch front panel by selecting the port & edit port config
Campus Fabric provides support for 3-stage IPCLOS fabric for users to connect their Access switches directly to Core Switches with the distribution layer being optional. IP Clos networks provide increased scalability and segmentation using a well-understood standards-based approach (EVPN-VXLAN with GBP). For more details: https://www.juniper.net/documentation/us/en/software/mist/product-updates/uploads/Campus-Fabric-IP-Clos-Wired-Assurance.pdf

Users will now have the ability to provide IP addresses as a variable for switch configuration under device/site/org template for scalability in large deployments. The required variables can be defined under the site configuration which can used for switch configuration.
Currently we support variables for the following inputs
IP configuration (Out of Band)
IP configuration
Additional IP configuration
Port Configuration → L3 interface
Networks → Subnet

Now Mist UI provides more switch events with details for the Switch Upgrade process.

In addition to EX2300 VC formation, Mist UI now supports VC formation for EX4650 and QFX5120 in managed mode.

VC formation can be done for all the other supported platforms as well, beyond EX2300, EX4650 and QFX5120. Please see: Virtual Chassis – Mist
SSR device page now provides insights into the DHCP pool utilization for the configured network when used as a WAN Edge CPE

Advanced policy-based routing is a type of session-based, application-aware routing. This mechanism combines the policy-based routing and application-aware traffic management solution. APBR implies classifying the flows based on applications’ attributes and applying filters based on these attributes to redirect the traffic. The flow-classifying mechanism is based on packets representing the application in use.
Application Policy Based Routing delivers:
Deep packet inspection and pattern-matching capabilities of AppID to identify application traffic or a user session within an application
Lookup in ASC for application type and the corresponding destination IP address, destination port, protocol type, and service for a matching rule
If a matching rule is found, the traffic is directed to an appropriate route and the corresponding interface or device.
On the Mist UI, under WAN Edge templates – admin can create APBR profiles from the Traffic Steering by using different Strategy options and map the Traffic steering options with the required Application policies.

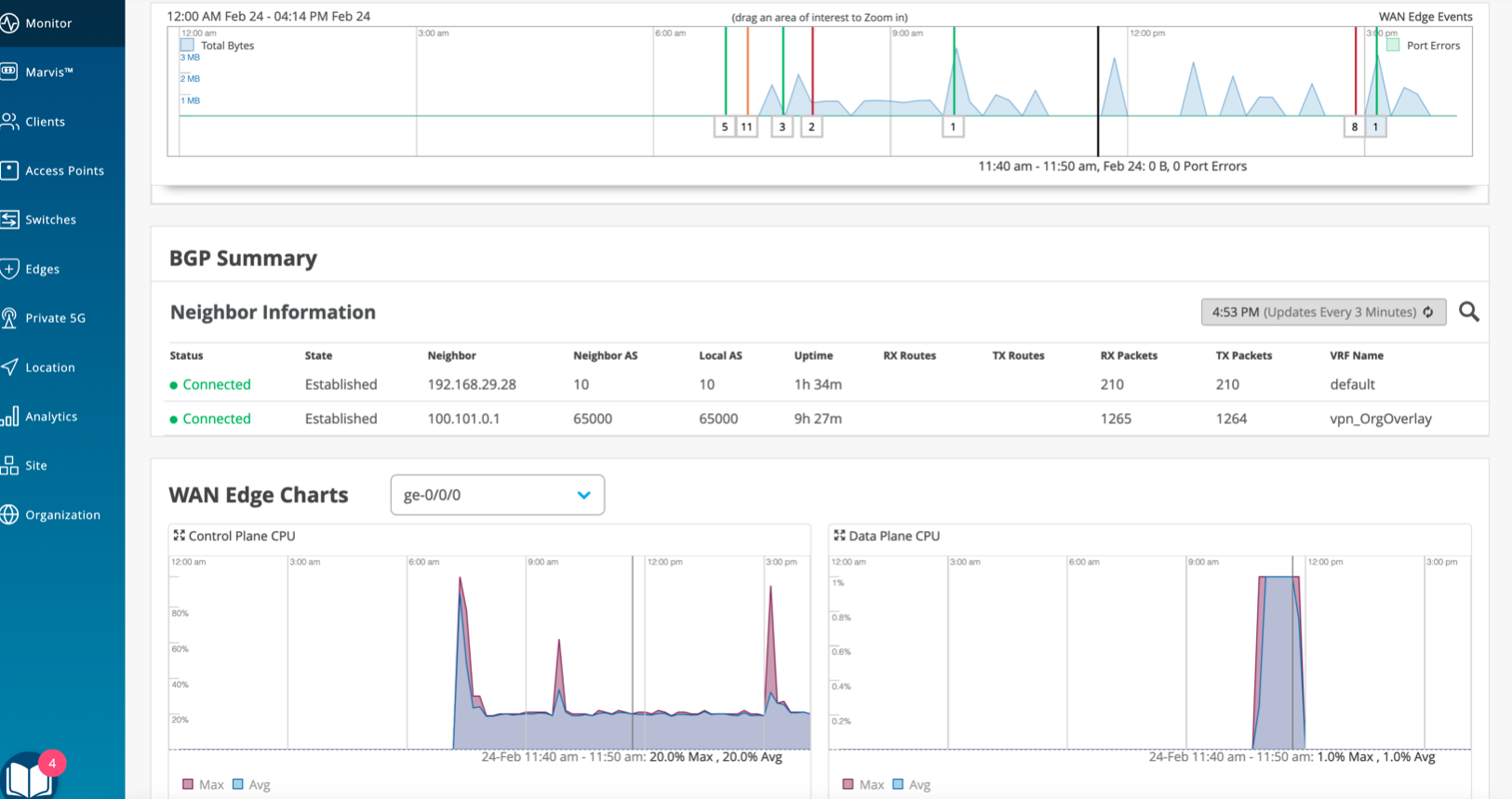
This capability was already available for SSR and is now also enabled for the SRX, on the WAN Edge insights page at a site, and shows the the BGP neighborship state & summary to view active connections

Users can now add Assetfitlers for Service UUID payloads for both org and site level via the API, which can be found under Asset Filters section in Mist API Documentation:
NOTE: One use case for this feature can be used for Wiliot Solutions and passing Service UUID data along via discovered-raw-rssi web-hook topic, which can be found under Client Raw Data Webhooks section in Mist API Documentation: https://www.juniper.net/documentation/us/en/software/mist/api/http/api/samples/webhooks/discovered-raw-rssi (this web-hook needs to be enabled via the API currently).
On AP firmware version 0.12.26796 or higher, Service UUID data will now go on a faster topic for web-hook option asset-raw-rssi, which can be found under Client Raw Data Webhooks section in Mist API Documentation: https://www.juniper.net/documentation/us/en/software/mist/api/http/api/samples/webhooks/discovered-raw-rssi. – the webhook needs to be enabled via the API currently. This will allow for faster updates for named assets that have Service UUID data within the BLE packets payload.
NOTE: Primary use case for this Staff duress/patient duress leveraging the kontakt.io badges with button press technology capability , sending specific Service UUID data out near real time whenever a button press has occurred.
