Help us improve your experience.
Let us know what you think.
Do you have time for a two-minute survey?
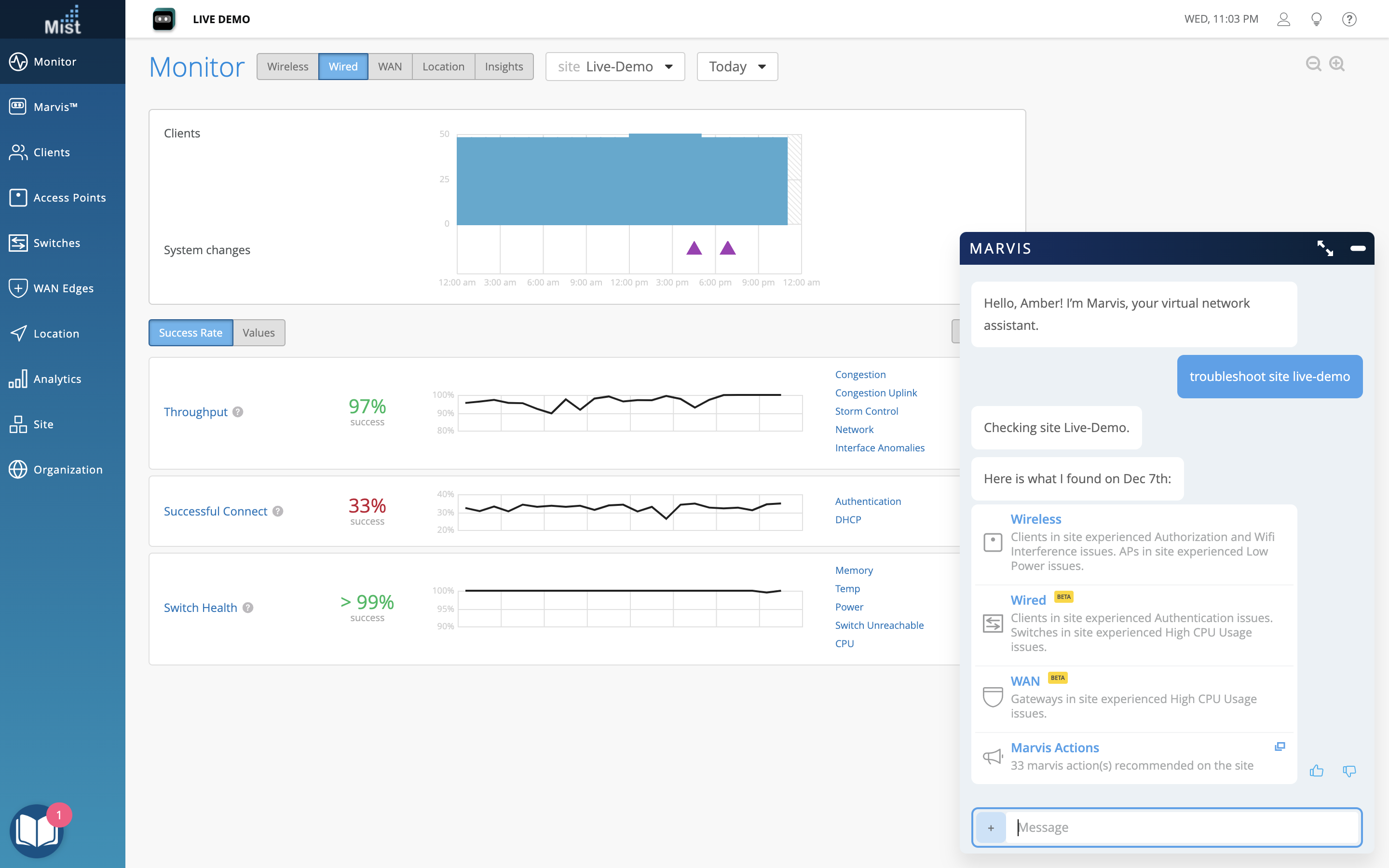
This week we enhanced the “troubleshoot site” query to include any Wired and WAN issues when the deployment contains switches or gateways. This is available to anyone with the Virtual Network Assistant subscription.

Here is an example of the additional details provided when significant Wired issues are detected

And an example of the additional details provided when significant WAN issues are detected


We are excited to introduce Campus Fabric Core-Distribution and Campus Fabric IP CLOS for users with Wired Assurance subscriptions. You will now be able to create a Campus Fabric with all types of topologies. The Beta text (yellow) will be removed in a future production push.
New features as a part of this release for Campus Fabric Core-Distribution and Campus Fabric IP CLOS only:
More details can found here – https://www.juniper.net/documentation/us/en/software/mist/mist-wired/topics/task/campus-fabric-ip-clos-configuration.html

On the switch/site/org template pages, the Mist UI now displays the Confirm Changes view whenever you make any configuration changes, which provides the difference between the existing config vs intended config pushed to the device.
Customers will now be able to onboard Juniper EVO platforms QFX5130 and QFX5700 onto the Mist dashboard for Wired Assurance support.

The Mist UI provides the option of enabling dynamic Change of Authorization initiated by the RADIUS server with the option to configure the CoA port. This allows dynamic requests from the RADIUS server so that change of authorization requests can be received.

The WAN Edge details page now provides insights and telemetry for the peer path connection which is helpful in troubleshooting and monitoring data over the tunnel. Keep in mind that this detail is only available for Session Smart Router devices.
POE Analytics report generates insights about POE ports and POE power usage on the Wired network. With this report, users can obtain information about the organization-wide POE ports and their types, available POE budget, and the POE consumption on the wired network, switch or interface.

Site Comparison Reports for Wireless & Wired compares both Wireless & Wired reports against several selected sites under one org. Making comparing Wireless & Wired information between several sites easier and simpler to-do.